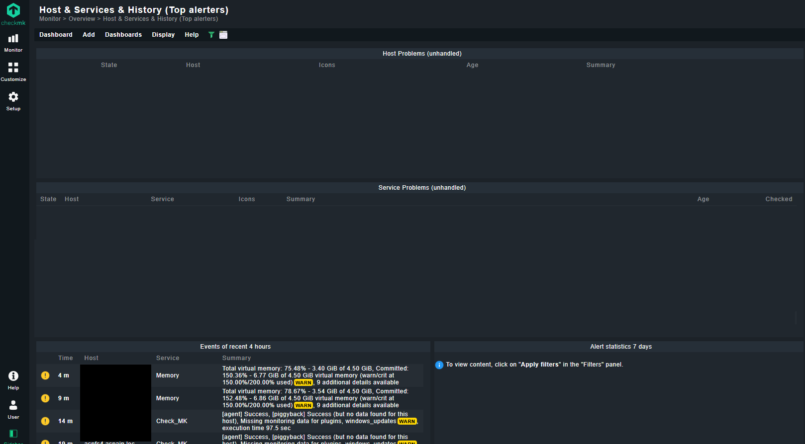
Panel "Alert statistics" requires applying filter

I’ve updated checkmk 2.3 to 2.4. Now, in the dashboard, I have an “alert statistics” panel that displays the following message:

“To view content, click on “Apply filters” in the “Filters” panel.”

I’ve tried applying filters to the main dashboard but can’t get it to display data. Any help, please?

image

I’ve tried adding a filter in the dashboard settings, but it doesn’t work.

image

I think the problem is that it doesn’t apply a filter by default, and therefore, the dashboard waits for that filter. I think it’s a bug that didn’t exist before.

Did you check if an other user has owned the Dashboard and make it paublic? Please check this out.

Hi Christian, thanks for your reply.

I’m still the dashboard owner, and it should be public. I’ve tried cloning the Alerts Statistics view and trying public and private, but it always prompts for a filter.

When I click on the Alert Statistics view


Although the filter appears 7 days, it is pending application.

But even if you apply the filter in the view, the dashboard is still waiting for the filter.

Hi Gonzalo.
I think you need to set the contextfilter in the view like this:


You will ask for the filter even when you have no entry in the choosen filter.

Regards, Christian

Hi Cristian, Thanks for your reply. I’ve set the context filter to 7 days. It’s the third image in the first post. That’s why I’m surprised Checkmk asks to apply a filter.

The behavior was changed with https://checkmk.com/werk/17600

If the default view is used, clone the view and only change the Log Entry “from” to 31 days. setting to 31 days.

2 Likes

@joerg.mohar Thank you so much for the information.

You’re very kind.