After ONTAP upgrade from 9.8P16 => 9.9.1P16 agent communication delayed

2.0.0p36 CEE
Virt1

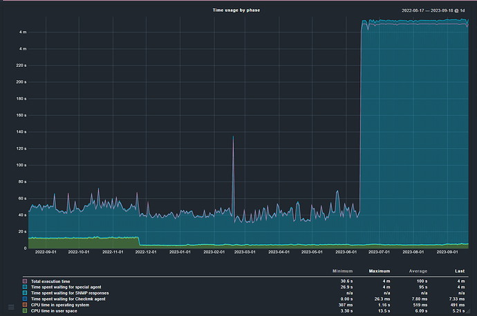
After we upgrade our NetApp from ONTAP 9.8P16 to 9.9.1P16 the Time spent waiting for special agent drastically increased:

Does anyone else have seeing this behavior?

Any feedback is very welcome.

BR

Michael

I have some Netapp with version 9.9.1p16 in my monitoring and there are no very high agent times, normal times here are between 5 and 10 seconds.
Before i had some Netapp devices with many many Qtrees defined. These devices had a very high agent response time. Here i had to remove the QTree section from the agent.

I dont see qtrees on this filers.
There are huge delays in communication right from the beginning:

We opened a ticket for that. Lets see but first answer was: We dont care about checkmk :slight_smile:

Lets see.

BR

MR

The qtrees was only the reason on one problem system.
What i had done for the troubleshooting is executing the agent with “–debug” to see where the longest wait time is.

I added some debug code to print out the timing of the query. I didnt checked all queries but most of the lasts ~5 sec:

Start query: Thu Sep 21 08:15:27 2023
######## START QUERY ########
<?xml version="1.0" ?>
<netapp xmlns=http://www.netapp.com/filer/admin version="1.8" nmsdk_language="Python" nmsdk_version="5.2">
        <system-get-version/>
</netapp>

######## GOT RESPONSE #######
<?xml version="1.0" ?>
<ns0:results xmlns:ns0=http://www.netapp.com/filer/admin status="passed">
        <ns0:build-timestamp>1684976767</ns0:build-timestamp>
        <ns0:is-clustered>true</ns0:is-clustered>
        <ns0:version>NetApp Release 9.9.1P16: Thu May 25 01:06:07 UTC 2023</ns0:version>
        <ns0:version-tuple>
                <ns0:system-version-tuple>
                        <ns0:generation>9</ns0:generation>
                        <ns0:major>9</ns0:major>
                        <ns0:minor>1</ns0:minor>
                </ns0:system-version-tuple>
        </ns0:version-tuple>
</ns0:results>

Stop query: Thu Sep 21 08:15:32 2023

As we run 61 queries it ends at 300 sec. Lets see with what Netapp engineer will com back to us.

This topic was automatically closed 365 days after the last reply. New replies are no longer allowed. Contact an admin if you think this should be re-opened.