Hey,
intro
I use a bunch of checkmk systems at customer sites. They were all based on checkmk raw 2.2.0 and debian 10 (debian 10 incause to the fact that these systems exists already a few years and only checkmk itself got updated).
problem
So a few weeks ago i upgraded them to debian 11 and then to debian 12. However since the upgrade i noticed that the graphing for the metrics stopped working and that systems have a very high cpu utilization.
I narrowed the problem with the cpu utilization down to PNP4Nagios addon in the checkmk site configuration. After switching to gearman or off the cpu utilization settled down next to nothing, as it was before the upgrading process.
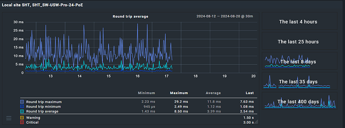
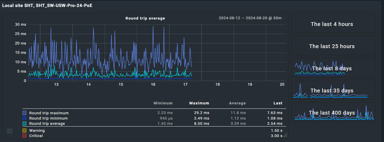
But performance / metric graphs are still not working. It´s still showing nothing… .
fixes i already tried
- reinstalling checkmk with the corresponding debian 12 package and restoring the site on the same machine → same behaviour
- switching PNP4Nagios addon from default
ontogearmanoroff
Is there fix for this problem?
It seems like reinstalling the OS and installing checkmk the clean way + restoring the site seem to help… but i would like to avoid reinstalling and setting everything up again since the problem applies to multiple systems.

