CMK version: 2.4.6
OS version: debian bookworm
Hi Guys,
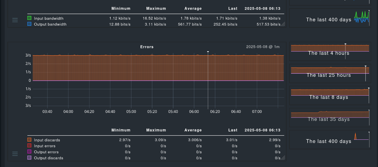
I have a question. I have 2 fysical machines. One using vlans and one not. I am monitoring all with checkmk. The nic interfaces are also monitored. No problems with the pfysical nic interfaces. However with both machines i see on the bridge interfaces input discards on 3 steady. Is there something wrong configured?
