CMK version: → 1.6
OS version: → OracleLinux 7 - Imported
Hello team ,
we have couple of server on which cpu utilization was 97 % but still checkmk did not create any alert
any help on this
Hi @imbalram
that’s very little information to go on…
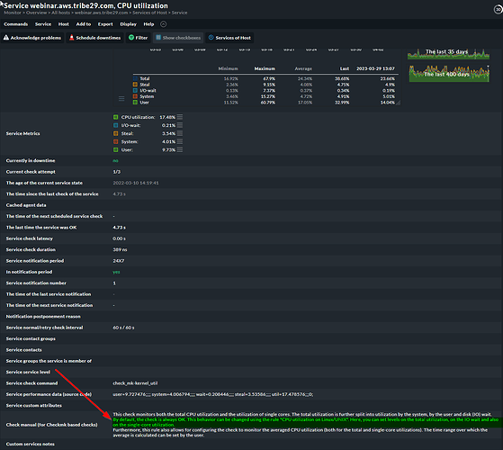
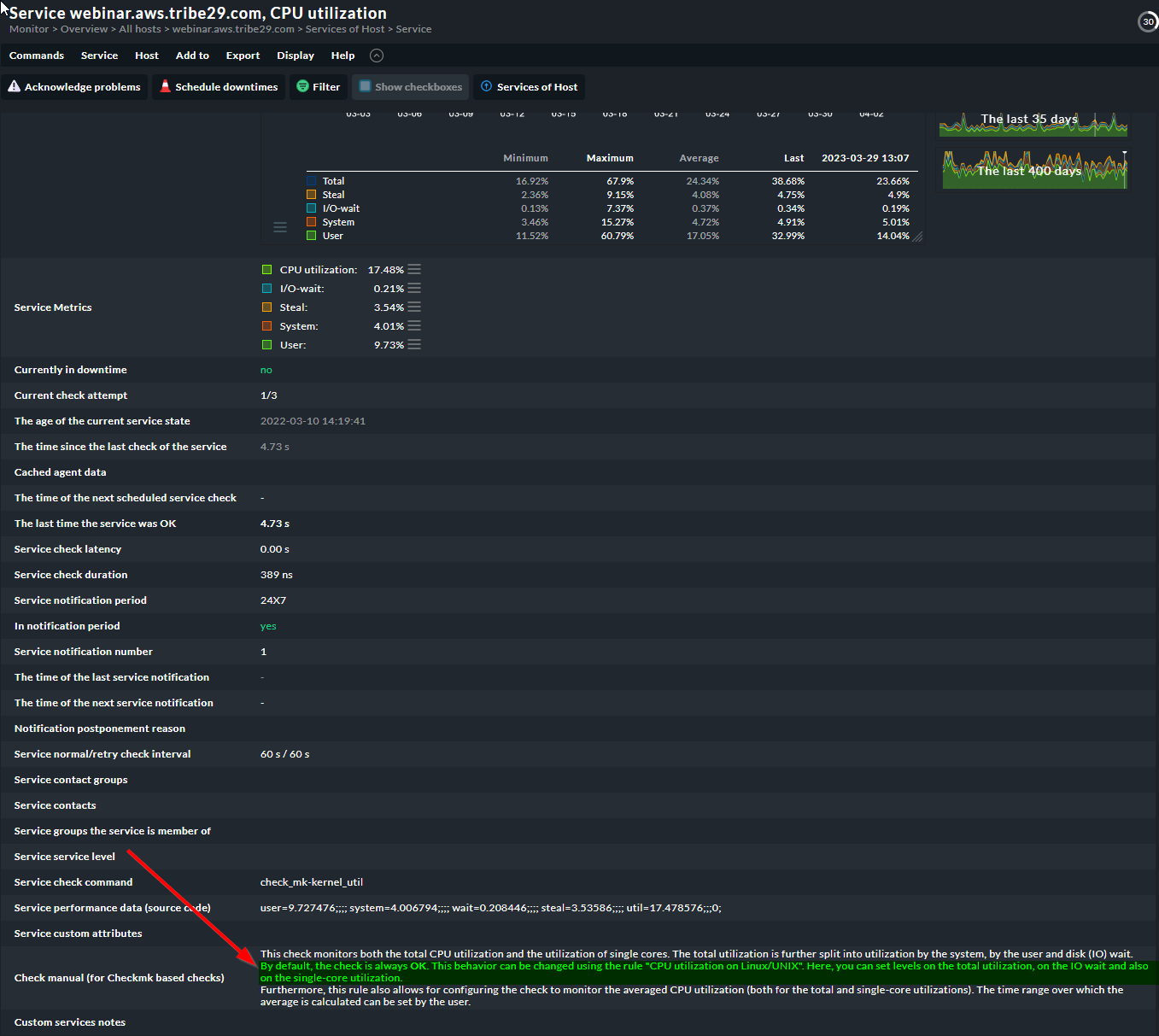
Did you define any rules regarding the CPU Utilization for thresholds? See the highlighted section of my screenshot:
Could it be that what’s going on?
If you want to get alerted about high CPU utulization, you need to define this rule (either for total, or single cores, or both). Probably a good idea to use an average over x minutes to cut down on the noise:
Here’s an article on best practices for CPU monitoring: Best practices, tips & tricks
these are settings are in place,
only i am seeing is cpu utilization is depend on this IO disk , i have no what is the wrong , but alert for cpu is not working however other alerts works fine for the same host
cpu threshold is set to alert when utilization is above 90% , but it was above 90 % and we did not receive any alerts
You set only a threshold for “I/O wait” but not the overall usage.
Normally you can define different levels for overall, wait and steal.
And how do we do that , i am not able to see the setup page for this .
By default this plugin is getting applied automatically ![]()
You can use this icon

to get to your options for this service.
The check is one of the standard ones that gets discovered automatically (so it’s default in that sense), but the state of this check by default is always OK (See the highlighted section in my screenshot further up)
If you want it to behave differently, you need to define the rule “CPU Utilization on Linux/UNIX” and set the appropriate thresholds (Checkmk suggests 80% and 90%, but you can deviate from that)
also the check schedule is not working as expected
one more thing , when i am restarting omd then it started showing critical on console but after some time it get stuck automatically.
The services on the second screen shot are stale, so I guess that needs to be fixed first
That is right, when I am restarting omd , then it works but again after some polling gets stuck.
What all i need to check to get this issue fixed .
This could have a million reasons. On top of that, you are on a very, very old version of Checkmk. (1.5 has been out of support for a number of years now), which makes it even harder to assess what might be going on.
Is upgrading to a more recent version an option?
being production environment, we can not upgrade it for now.
This topic was automatically closed 365 days after the last reply. New replies are no longer allowed. Contact an admin if you think this should be re-opened.






