Hello, I wonder is there a functionality to export graphs` performance data? like csv sheet. long list of time and values
it says add to dashboard, nothing else, only available for Enterprise?
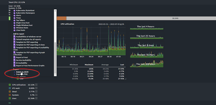
Did you tried to scroll down to the bottom of the list?
There should be export to JSON.
not in the bottom, but there export menu with CSV and Json options, but they are not like report, it is like csv of graph, color codes and so.
The JSON you can export from the menu @mike1098 highlighted contains all the values, comma separated.
possible only available in Enterprise? or it is not available in 2.0.*?
I see only below options, no scroll

I am not entirely sure. This might be enterprise only, yes
I looked on my raw edition and yep only add to dashboard visible. But you can export all graphs from one service so maybe it can help you.

that export is not like report, it exports graph itself like colour codes and so, I need report like getting it wirh rrdtool.
So you need raw data yes?
yes, like two columns date and value. KInd of report
This topic was automatically closed 365 days after the last reply. New replies are no longer allowed. Contact an admin if you think this should be re-opened.

