CMK version: 2.1.0p37
OS version: Red Hat 8.5.0-22
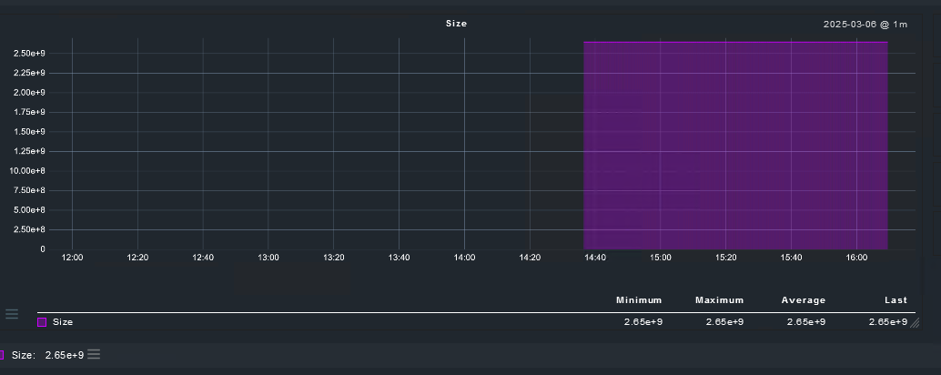
Error message: File monitoring shows size in cientific notations
Please, Any idea why the metrics dont scale correctly?
BR
CMK version: 2.1.0p37
OS version: Red Hat 8.5.0-22
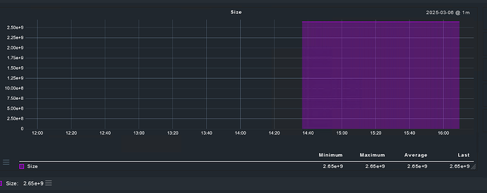
Error message: File monitoring shows size in cientific notations
Please, Any idea why the metrics dont scale correctly?
BR
Same behavior in CMK version 2.3. Maybe you are lucky and Checkm will fix this in one of the next patch releases as they have already done in many other places.
The usual answer from Checkmk is “please formulate and place your idea on the ideas portal” because it’s not a bug, it’s working as intended
.
Did you try replicating this behaviour in a newer deployment? I’ve been using it for a while without facing this behavior.
This topic was automatically closed 365 days after the last reply. New replies are no longer allowed. Contact an admin if you think this should be re-opened.