Checkmk Managed Services Edition 2.2.0p22
Ubuntu 22.04
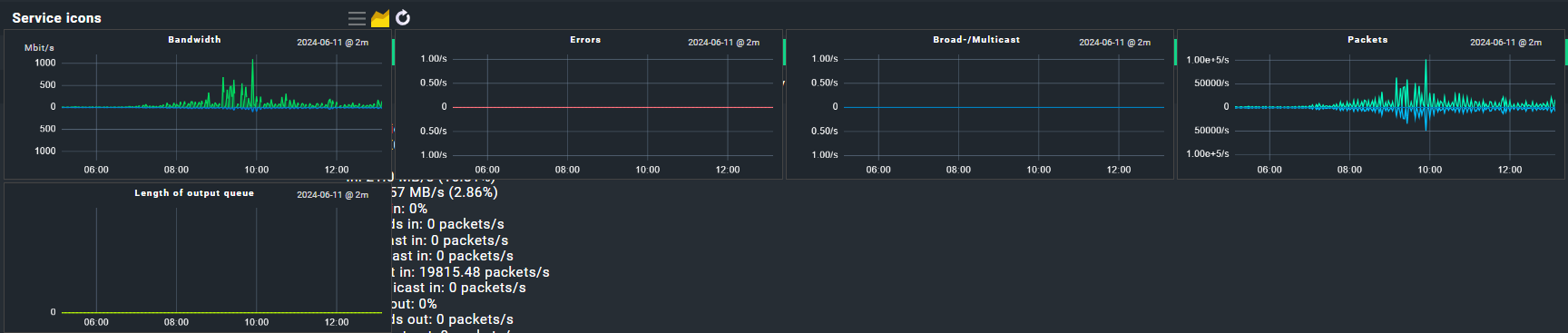
Hi, i created a service view with interface services. In this view i use the column “Hosts/Services: Services graphs with timerange previews”. Now for every interface the service graphs “Bandwith, Errors, Broad-/Multicast, Packets, Lenght of output queue” are shown.
Now i just want the bandwith graph to be displayed. How do i filter the service view to only get the bandwith service graph? I can’t see an option for this anywhere. I want to use the view as a multisite view in my report afterwards.

