Format Scale/Output in Graph

Hi all,

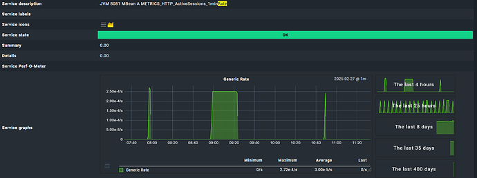
i’ve a check_mk-jolokia_generic_rate service.

How can i format the graph to change the scale from s to min

best regards

fabian