How RAM metrics works?

Hey, I have some questions about RAM metrics, especially about percentage RAM usage and total/free/used RAM.

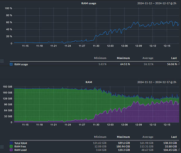
  1. Why on the second chart Total RAM is decreasing? I have total 192 GB RAM and now it shows only ~140.
  2. What will happen with the second chart if my percentage RAM usage will be like ~90%? Looking at the second chart it looks like there are almost no RAM.
  3. What about available RAM? Why there is only free RAM on second chart?

Sorry for so much questions but I’m pretty new in monitoring services, thanks for your responses!

I have the same issue with a virtual machine. I double checked that it doesn’t have dynamic memory enabled on the hypervisor.

Here’s the total RAM that changes all the time:

However at the same time RAM + Swap is constant:

The VM actually has 8GB RAM and 4GB Swap. There might be an inaccuracy because of GB vs GiB, but that inaccuracy should be constant.

grep MemTotal /proc/meminfo omits a constant and correct value, so this seems to me like a bug in Checkmk.

When I use the free -h and add together used and free, I get about the same that Checkmk reports as “total”, but it’s missing the columns shared, buff/cache and available.

Example from other server than the charts above.

$ free -h
               total        used        free      shared  buff/cache   available
Mem:            11Gi       5.1Gi       3.3Gi       200Mi       3.3Gi       6.1Gi
1 Like

That value is also constant over several days.

This has been fixed in version 2.3.0p31.

1 Like

And in 2.4, the order of entries also will make more sense:

1 Like