Kubernetes: Improve checks when nodes are SchedulingDisabled

CMK version: Checkmk Enterprise Edition 2.2.0p21

I have a small Kubernetes cluster with three control planes and no worker nodes. Currently there isn’t much workload, so everything can run on one node. When I drain two of the three nodes, I see two issues with the Kubernetes checks in CheckMK:

  1. Actually I don’t see any issue. Everything is still ok. This doesn’t feel right to me as there’s no redundancy in the cluster now.
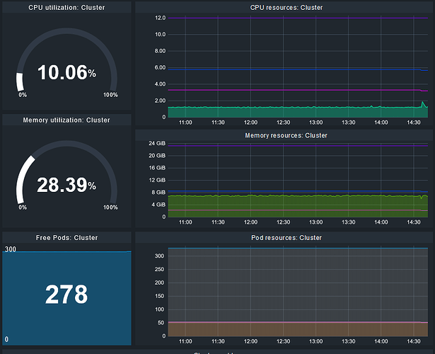
  2. CPU resources, memory resources and free pods behave as if all nodes are ready to schedule. Rancher handles it “the right ways” IMO:


You can probably argue about the first thing. In an enviroment with dynamic node management it might be intended when a node is drained, but for me this is an indicator for an upcomming issue.
Maybe enhance the check “Nodes” by updating “Control plance nodes ready” to “Control plance nodes ready and scheduling enabled”?

Hey,

  1. due to the specific setups, users can have for their K8s clustes (e.g. in your case 3 control plane nodes running workloads), we decided not to provide by default alerts for the nodes. Some consider a setup without worker nodes a problematic setup, some consider a 1 control plane node setup to be fine as well. You can however configure the alerting to your needs with the rule Kubernetes node count

    This way, you could alert for redundancy.
  2. Do I understand correctly: two nodes are in the state “Not ready” and thus they should count towards resource availability in the cluster? I think that is quite a fair point and something we should improve on. Could you do me a favor and provide run kubectl describe node on one of the drained nodes?
1 Like

The issue here is, that the nodes are still Ready, but also SchedulingDisabled:

$ kubectl get node -o wide
NAME        STATUS                     ROLES                       AGE   VERSION           INTERNAL-IP   EXTERNAL-IP   OS-IMAGE            KERNEL-VERSION       CONTAINER-RUNTIME
node-01     Ready                      control-plane,etcd,master   68d   v1.27.11+rke2r1   10.0.4.79     <none>        Ubuntu 22.04.4 LTS   5.15.0-105-generic   containerd://1.7.11-k3s2
node-02     Ready,SchedulingDisabled   control-plane,etcd,master   64d   v1.27.11+rke2r1   10.0.4.80     <none>        Ubuntu 22.04.4 LTS   5.15.0-105-generic   containerd://1.7.11-k3s2
node-03     Ready                      control-plane,etcd,master   64d   v1.27.11+rke2r1   10.0.4.81     <none>        Ubuntu 22.04.4 LTS   5.15.0-105-generic   containerd://1.7.11-k3s2

Thus they are counted as ready in CheckMK and are indistinguishable from nodes that are really ready:

I send you kubectl describe node via PM.

Thanks! It is sth. I have to discuss internally. I share your view, that they are basically irrelevant. But have to discuss with the team as not counting them as ready is also not correct. Introducing a third state also is not right.