Mobile graphs missing units?

2.1.0p28
docker

It seems the mobile interface are missing any units on the services graphs, I’m not sure if this is a limitation of the mobile user interface or I need to change a setting, but it renders the graphs somewhat useless.

The graphs show fine on the full/desktop webui.

Hi @dragon2611 and welcome to the community!

Can you please share screenshots of the situation? That makes it easier to assess the situation. Thanks!

This is what they look like on my iPhone

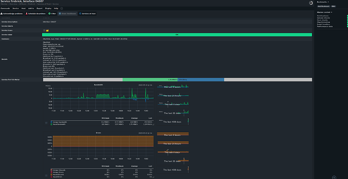
And Desktop Firefox

Hi @dragon2611,

you’re right regarding the missing data in mobile view. But this is desired, because in mobile views you have less options regarding sizes (and therefore shown data).

BR,
Marsellus W.

A graph with no units is pretty meaningless though, take the bandwidth graph for instance, so there was a spike but is that a spike of a few kilobits or 10’s of megabits. It makes a big difference to the meaning.

1 Like

@theyken i tend to agree with @dragon2611 (welcome to the forum, btw).
Another one for the list regarding dashboarding and graphing

Hi @dragon2611
First of all: Welcome to the forum!
I understand your confusion and frustration about the missing units. This is not helpful in any way.
Unfortunately, there are no current plans to revise the mobile view graph.
However, my suggestion is that you post a new feature request on our feature portal :link:. This will help us to understand how many other users are struggling with this, and we may be able to reprioritize.

1 Like

This topic was automatically closed 365 days after the last reply. New replies are no longer allowed. Contact an admin if you think this should be re-opened.