New Install Issues

CMK version:
Checkmk Free Edition 2.1.0p9

OS version:
CentOS Linux release 7.9.2009 (Core)

Error message:

The WebUI does not seem to connect back to it self correctly? On new install it should be self aware? I check the guilds and this is standalone so, check that the config is present and not sure what else may be needed.


Output of “cmk --debug -vvn hostname”: (If it is a problem with checks or plugins)

OMD[monitoring]:~$ cmk --debug -vvn 127.0.0.1
Checkmk version 2.1.0p9
Try license usage history update.
Trying to acquire lock on /omd/sites/monitoring/var/check_mk/license_usage/next_run
Got lock on /omd/sites/monitoring/var/check_mk/license_usage/next_run
Trying to acquire lock on /omd/sites/monitoring/var/check_mk/license_usage/history.json
Got lock on /omd/sites/monitoring/var/check_mk/license_usage/history.json
Next run time has not been reached yet. Abort.
Releasing lock on /omd/sites/monitoring/var/check_mk/license_usage/history.json
Released lock on /omd/sites/monitoring/var/check_mk/license_usage/history.json
Releasing lock on /omd/sites/monitoring/var/check_mk/license_usage/next_run
Released lock on /omd/sites/monitoring/var/check_mk/license_usage/next_run
+ FETCHING DATA
  Source: SourceType.HOST/FetcherType.PIGGYBACK
[cpu_tracking] Start [7faefb7e7f40]
[PiggybackFetcher] Fetch with cache settings: NoCache(127.0.0.1, base_path=/omd/sites/monitoring/tmp/check_mk/data_source_cache/piggyback, max_age=MaxAge(checking=0, discovery=120, inventory=120), disabled=True, use_outdated=False, simulation=False)
Not using cache (Cache usage disabled)
[PiggybackFetcher] Execute data source
No piggyback files for '127.0.0.1'. Skip processing.
No piggyback files for '127.0.0.1'. Skip processing.
Not using cache (Cache usage disabled)
[cpu_tracking] Stop [7faefb7e7f40 - Snapshot(process=posix.times_result(user=0.0, system=0.0, children_user=0.0, children_system=0.0, elapsed=0.0))]
+ PARSE FETCHER RESULTS
  Source: SourceType.HOST/FetcherType.PIGGYBACK
No persisted sections
  -> Add sections: []
Received no piggyback data
[cpu_tracking] Start [7faefb7a9a90]
value store: synchronizing
Trying to acquire lock on /omd/sites/monitoring/tmp/check_mk/counters/127.0.0.1
Got lock on /omd/sites/monitoring/tmp/check_mk/counters/127.0.0.1
value store: loading from disk
Releasing lock on /omd/sites/monitoring/tmp/check_mk/counters/127.0.0.1
Released lock on /omd/sites/monitoring/tmp/check_mk/counters/127.0.0.1
No piggyback files for '127.0.0.1'. Skip processing.
No piggyback files for '127.0.0.1'. Skip processing.
[cpu_tracking] Stop [7faefb7a9a90 - Snapshot(process=posix.times_result(user=0.0, system=0.0, children_user=0.0, children_system=0.0, elapsed=0.010000000707805157))]
execution time 0.0 sec | execution_time=0.010 user_time=0.000 system_time=0.000 children_user_time=0.000 children_system_time=0.000 cmk_time_agent=0.000

You need to add the monitoring server itself to the monitoring. Then you should see something in the mentioned areas.
Don’t forget to also activate the HW/SW inventory with the needed plugins deployed.

1 Like

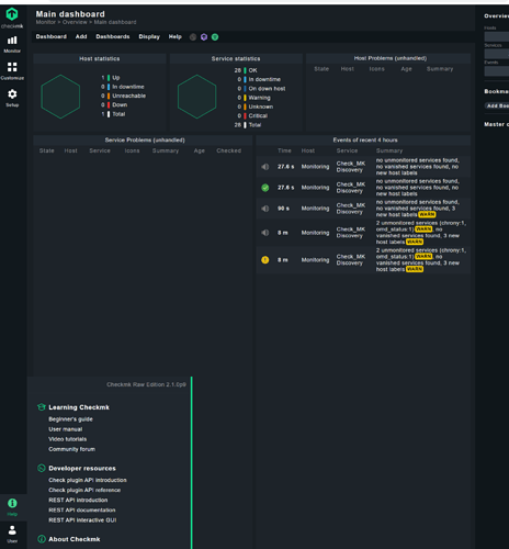
A complete empty system looks the same as yours. After i added the monitoring server itself i looks like this.


The only host object here is the monitoring server.

It is important that you have also the 2.1 or minimum 2.0 agent for the “Site … statistics” service.

1 Like

Sorry I’m still very confused, How to I add monitoring server?

To summerize:

  • CentOS Min-inistall
  • CHKMK 2.1 - tried both docker and RPM install with the same result."

Documentation below provide no steps to correct the “ID” ??? and this is right out of the box install is not working?

Also I’ve tried adding itself, by going setup hosts and then adding the ip. All tests pass and SNMP and Agent connect correctly. Still no dash boards?

Screen captures of my setup:

Interesting, I whiped everything ( format / re-install of cent os …

[root@monitoring ~]# wget https://download.checkmk.com/checkmk/2.1.0p9/check-mk-raw-2.1.0p9-el7-38.x86_64.rpm

--2022-08-18 00:11:49--  https://download.checkmk.com/checkmk/2.1.0p9/check-mk-raw-2.1.0p9-el7-38.x86_64.rpm

Resolving download.checkmk.com (download.checkmk.com)... 45.133.11.29
Connecting to download.checkmk.com (download.checkmk.com)|45.133.11.29|:443... connected.
HTTP request sent, awaiting response... 200 OK
Length: 174752988 (167M) [application/x-redhat-package-manager]
Saving to: ‘check-mk-raw-2.1.0p9-el7-38.x86_64.rpm’

100%[===========================================================>] 174,752,988 23.0MB/s   in 8.0s   

2022-08-18 00:11:58 (20.8 MB/s) - ‘check-mk-raw-2.1.0p9-el7-38.x86_64.rpm’ saved [174752988/174752988]


[root@monitoring ~]# sha256sum check-mk-raw-2.1.0p9-el7-38.x86_64.rpm 
bd5953e9e95fa295bc9b17f031b753fdb7167d282ac0444632351dc091fcde69  check-mk-raw-2.1.0p9-el7-38.x86_64.rpm


[root@monitoring ~]# sudo rpm --install ./check-mk-raw-2.1.0p9-el7-38.x86_64.rpm
warning: ./check-mk-raw-2.1.0p9-el7-38.x86_64.rpm: Header V4 RSA/SHA512 Signature, key ID c4503261: NOKEY
error: Failed dependencies:
        time is needed by check-mk-raw-2.1.0p9-el7-38.x86_64
        traceroute is needed by check-mk-raw-2.1.0p9-el7-38.x86_64
        dialog is needed by check-mk-raw-2.1.0p9-el7-38.x86_64
        graphviz is needed by check-mk-raw-2.1.0p9-el7-38.x86_64
        graphviz-gd is needed by check-mk-raw-2.1.0p9-el7-38.x86_64
        httpd is needed by check-mk-raw-2.1.0p9-el7-38.x86_64
        libevent is needed by check-mk-raw-2.1.0p9-el7-38.x86_64
        libdbi is needed by check-mk-raw-2.1.0p9-el7-38.x86_64
        libtool-ltdl is needed by check-mk-raw-2.1.0p9-el7-38.x86_64
        rpcbind is needed by check-mk-raw-2.1.0p9-el7-38.x86_64
        pango is needed by check-mk-raw-2.1.0p9-el7-38.x86_64
        perl-Locale-Maketext-Simple is needed by check-mk-raw-2.1.0p9-el7-38.x86_64
        perl-IO-Zlib is needed by check-mk-raw-2.1.0p9-el7-38.x86_64
        php is needed by check-mk-raw-2.1.0p9-el7-38.x86_64
        php-cli is needed by check-mk-raw-2.1.0p9-el7-38.x86_64
        php-xml is needed by check-mk-raw-2.1.0p9-el7-38.x86_64
        php-mbstring is needed by check-mk-raw-2.1.0p9-el7-38.x86_64
        php-pdo is needed by check-mk-raw-2.1.0p9-el7-38.x86_64
        php-gd is needed by check-mk-raw-2.1.0p9-el7-38.x86_64
        rsync is needed by check-mk-raw-2.1.0p9-el7-38.x86_64
        uuid is needed by check-mk-raw-2.1.0p9-el7-38.x86_64
        xinetd is needed by check-mk-raw-2.1.0p9-el7-38.x86_64
        freeradius-utils is needed by check-mk-raw-2.1.0p9-el7-38.x86_64
        libpcap is needed by check-mk-raw-2.1.0p9-el7-38.x86_64
        bind-utils is needed by check-mk-raw-2.1.0p9-el7-38.x86_64
        poppler-utils is needed by check-mk-raw-2.1.0p9-el7-38.x86_64
        libgsf is needed by check-mk-raw-2.1.0p9-el7-38.x86_64
        rpm-build is needed by check-mk-raw-2.1.0p9-el7-38.x86_64
        postgresql-libs is needed by check-mk-raw-2.1.0p9-el7-38.x86_64
[root@monitoring ~]# 

Seems the basic installation steps and documentation could use an update for CentOS

Using “yum” to install the RPM and find dependencies works fine. … as long as the RPM correctly specifies all the dependencies needed.

[root@monitoring ~]# omd create monitoring
Adding /opt/omd/sites/monitoring/tmp to /etc/fstab.
Creating temporary filesystem /omd/sites/monitoring/tmp...OK
Updating core configuration...
Generating configuration for core (type nagios)...
Precompiling host checks...OK
Executing post-create script "01_create-sample-config.py"...OK
Restarting Apache...OK
Created new site monitoring with version 2.1.0p9.cre.

  The site can be started with omd start monitoring.
  The default web UI is available at http://monitoring/monitoring/

  The admin user for the web applications is cmkadmin with password: 
  For command line administration of the site, log in with 'omd su monitoring'.
  After logging in, you can change the password for cmkadmin with 'htpasswd etc/htpasswd cmkadmin'.

[root@monitoring ~]# omd start monitoring
Temporary filesystem already mounted
Starting agent-receiver...OK
Starting mkeventd...OK
Starting rrdcached...OK
Starting npcd...OK
Starting nagios...OK
Starting apache...OK
Starting redis...OK
Initializing Crontab...OK
[root@monitoring ~]# omd status monitoring
agent-receiver: running
mkeventd:       running
rrdcached:      running
npcd:           running
nagios:         running
apache:         running
redis:          running
crontab:        running
-----------------------
Overall state:  running

Ok so the results are good. A full reinstall and moving over to the community edition simply works. No nonsense no issues.

Hopefully this was only my experience.

I just have to say: Your only problem was, that you did not monitor the Checkmk server itself properly.
Everything else was working fine, you just missed that one simple step.

I’m feeling dumb at this point…

How am I monitoring “Itself” incorrectly?
I don’t see documentation for what steps are needed?

I added it self in the list of monitored devices, still no change. Can you point me to exactly what step is required ( documentation ) or screen captures?

Install the Checkmk agent on the Checkmk server, add said server to the Checkmk application and discover all services. It is as easy as that.

From your agent output in the initial post, it looks like the agent was not working properly or was not even installed.

This topic was automatically closed 365 days after the last reply. New replies are no longer allowed. Contact an admin if you think this should be re-opened.