CMK version: 2.3.0p41
OS version: Debian 11
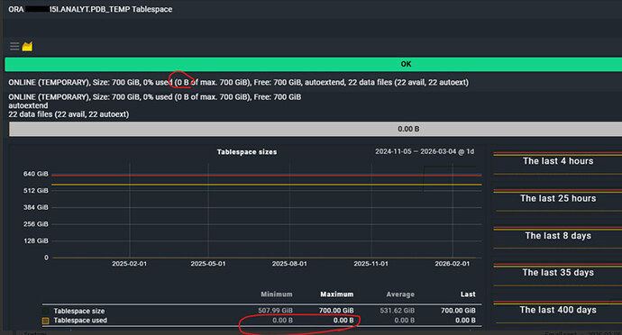
Error message: checkmk is showing wrong tablespace data for service ‘ORA 5.ANALYT.PDB_TEMP Tablespace’. It showing as 0% used tablespace in checkmk even though the actual usage is different (screenshots attached for reference).
Need to find out if this is a bug or if there is some valid reason for this discrepancy.
Kindly assist with the issue.
Output of “cmk --debug -vvn hostname”: (If it is a problem with checks or plugins)
OMD[sitename]:~$
OMD[sitename]:~$ cmk --debug -vvn racserver
value store: synchronizing
Trying to acquire lock on /omd/sites/sitename/tmp/check_mk/counters/racserver
Got lock on /omd/sites/sitename/tmp/check_mk/counters/racserver
value store: loading from disk
Releasing lock on /omd/sites/sitename/tmp/check_mk/counters/racserver
Released lock on /omd/sites/sitename/tmp/check_mk/counters/racserver
Checkmk version 2.3.0p41
- FETCHING DATA
Source: SourceInfo(hostname=‘racserver’, ipaddress=‘racserver’, ident=‘agent’, fetcher_type=<FetcherType.PROGRAM: 5>, source_type=<SourceType.HOST: 1>)
[cpu_tracking] Start [7f4eba157d70]
Read from cache: AgentFileCache(racserver, path_template=/omd/sites/sitename/tmp/check_mk/cache/{hostname}, max_age=MaxAge(checking=0, discovery=360.0, inventory=360.0), simulation=False, use_only_cache=False, file_cache_mode=6)
Not using cache (Too old. Age is 243 sec, allowed is 0 sec)
Calling: ssh -T root@racserver
Get data from program
Write data to cache file /omd/sites/sitename/tmp/check_mk/cache/racserver
Trying to acquire lock on /omd/sites/sitename/tmp/check_mk/cache/racserver
Got lock on /omd/sites/sitename/tmp/check_mk/cache/racserver
Releasing lock on /omd/sites/sitename/tmp/check_mk/cache/racserver
Released lock on /omd/sites/sitename/tmp/check_mk/cache/racserver
[cpu_tracking] Stop [7f4eba157d70 - Snapshot(process=posix.times_result(user=0.020000000000000018, system=0.009999999999999981, children_user=0.03, children_system=0.02, elapsed=12.609999999403954))]
Source: SourceInfo(hostname=‘racserver’, ipaddress=‘racserver’, ident=‘piggyback’, fetcher_type=<FetcherType.PIGGYBACK: 4>, source_type=<SourceType.HOST: 1>)
[cpu_tracking] Start [7f4eba194cb0]
Read from cache: NoCache(racserver, path_template=/dev/null, max_age=MaxAge(checking=0.0, discovery=0.0, inventory=0.0), simulation=False, use_only_cache=False, file_cache_mode=1)
No piggyback files for ‘racserver’. Skip processing.
No piggyback files for ‘racserver’. Skip processing.
Get piggybacked data
[cpu_tracking] Stop [7f4eba194cb0 - Snapshot(process=posix.times_result(user=0.0, system=0.0, children_user=0.0, children_system=0.0, elapsed=0.0))]
[cpu_tracking] Start [7f4eba194cb0] - PARSE FETCHER RESULTS
<<<check_mk>>> / Transition NOOPParser → HostSectionParser
<<<checkmk_agent_plugins_lnx:sep(0)>>> / Transition HostSectionParser → HostSectionParser
<<labels:sep(0)>> / Transition HostSectionParser → HostSectionParser
<<<df_v2>>> / Transition HostSectionParser → HostSectionParser
<<<df_v2>>> / Transition HostSectionParser → HostSectionParser
<<<systemd_units>>> / Transition HostSectionParser → HostSectionParser
<<<nfsmounts_v2:sep(0)>>> / Transition HostSectionParser → HostSectionParser
<<>> / Transition HostSectionParser → HostSectionParser
<<>> / Transition HostSectionParser → HostSectionParser
<<<ps_lnx>>> / Transition HostSectionParser → HostSectionParser
<<>> / Transition HostSectionParser → HostSectionParser
<<>> / Transition HostSectionParser → HostSectionParser
<<>> / Transition HostSectionParser → HostSectionParser
<<<lnx_if>>> / Transition HostSectionParser → HostSectionParser
<<<lnx_if:sep(58)>>> / Transition HostSectionParser → HostSectionParser
<<<lnx_bonding:sep(58)>>> / Transition HostSectionParser → HostSectionParser
<<<tcp_conn_stats>>> / Transition HostSectionParser → HostSectionParser
<<>> / Transition HostSectionParser → HostSectionParser
<<>> / Transition HostSectionParser → HostSectionParser
<<>> / Transition HostSectionParser → HostSectionParser
<<>> / Transition HostSectionParser → HostSectionParser
<<<vbox_guest>>> / Transition HostSectionParser → HostSectionParser
<<<postfix_mailq>>> / Transition HostSectionParser → HostSectionParser
<<<postfix_mailq_status:sep(58)>>> / Transition HostSectionParser → HostSectionParser
<<>> / Transition HostSectionParser → HostSectionParser
<<<lnx_thermal:sep(124)>>> / Transition HostSectionParser → HostSectionParser
<<chrony:cached(1773059479,120)>> / Transition HostSectionParser → HostSectionParser
<<local:sep(0)>> / Transition HostSectionParser → HostSectionParser
<<>> / Transition HostSectionParser → HostSectionParser
<<<oracle_instance>>> / Transition HostSectionParser → HostSectionParser
<<<oracle_performance>>> / Transition HostSectionParser → HostSectionParser
<<<oracle_systemparameter>>> / Transition HostSectionParser → HostSectionParser
<<<oracle_processes>>> / Transition HostSectionParser → HostSectionParser
<<<oracle_sessions>>> / Transition HostSectionParser → HostSectionParser
<<<oracle_longactivesessions>>> / Transition HostSectionParser → HostSectionParser
<<<oracle_logswitches>>> / Transition HostSectionParser → HostSectionParser
<<<oracle_undostat>>> / Transition HostSectionParser → HostSectionParser
<<<oracle_recovery_area>>> / Transition HostSectionParser → HostSectionParser
<<<oracle_recovery_status>>> / Transition HostSectionParser → HostSectionParser
<<<oracle_dataguard_stats>>> / Transition HostSectionParser → HostSectionParser
<<<oracle_locks>>> / Transition HostSectionParser → HostSectionParser
<<<oracle_tablespaces>>> / Transition HostSectionParser → HostSectionParser
<<<oracle_rman>>> / Transition HostSectionParser → HostSectionParser
<<<oracle_jobs>>> / Transition HostSectionParser → HostSectionParser
<<<oracle_resumable>>> / Transition HostSectionParser → HostSectionParser
<<<oracle_instance>>> / Transition HostSectionParser → HostSectionParser
<<<oracle_processes>>> / Transition HostSectionParser → HostSectionParser
<<<oracle_asm_diskgroup>>> / Transition HostSectionParser → HostSectionParser
<<<oracle_instance:sep(124)>>> / Transition HostSectionParser → HostSectionParser
<<<oracle_processes:sep(124)>>> / Transition HostSectionParser → HostSectionParser
<<<oracle_asm_diskgroup:cached(1773059407,600):sep(124)>>> / Transition HostSectionParser → HostSectionParser
<<<oracle_instance:sep(124)>>> / Transition HostSectionParser → HostSectionParser
<<<oracle_performance:sep(124)>>> / Transition HostSectionParser → HostSectionParser
<<<oracle_systemparameter:sep(124)>>> / Transition HostSectionParser → HostSectionParser
<<<oracle_processes:sep(124)>>> / Transition HostSectionParser → HostSectionParser
<<<oracle_sessions:sep(124)>>> / Transition HostSectionParser → HostSectionParser
<<<oracle_longactivesessions:sep(124)>>> / Transition HostSectionParser → HostSectionParser
<<<oracle_logswitches:sep(124)>>> / Transition HostSectionParser → HostSectionParser
<<<oracle_undostat:sep(124)>>> / Transition HostSectionParser → HostSectionParser
<<<oracle_recovery_area:sep(124)>>> / Transition HostSectionParser → HostSectionParser
<<<oracle_recovery_status:sep(124)>>> / Transition HostSectionParser → HostSectionParser
<<<oracle_dataguard_stats:sep(124)>>> / Transition HostSectionParser → HostSectionParser
<<<oracle_locks:sep(124)>>> / Transition HostSectionParser → HostSectionParser
<<<oracle_tablespaces:cached(1773058868,600):sep(124)>>> / Transition HostSectionParser → HostSectionParser
<<<oracle_rman:cached(1773058868,600):sep(124)>>> / Transition HostSectionParser → HostSectionParser
<<<oracle_jobs:cached(1773058868,600):sep(124)>>> / Transition HostSectionParser → HostSectionParser
<<<oracle_resumable:cached(1773058868,600):sep(124)>>> / Transition HostSectionParser → HostSectionParser
<<<oracle_instance:sep(124)>>> / Transition HostSectionParser → HostSectionParser
<<<oracle_performance:sep(124)>>> / Transition HostSectionParser → HostSectionParser
<<<oracle_systemparameter:sep(124)>>> / Transition HostSectionParser → HostSectionParser
<<<oracle_processes:sep(124)>>> / Transition HostSectionParser → HostSectionParser
<<<oracle_sessions:sep(124)>>> / Transition HostSectionParser → HostSectionParser
<<<oracle_longactivesessions:sep(124)>>> / Transition HostSectionParser → HostSectionParser
<<<oracle_logswitches:sep(124)>>> / Transition HostSectionParser → HostSectionParser
<<<oracle_undostat:sep(124)>>> / Transition HostSectionParser → HostSectionParser
<<<oracle_recovery_area:sep(124)>>> / Transition HostSectionParser → HostSectionParser
<<<oracle_recovery_status:sep(124)>>> / Transition HostSectionParser → HostSectionParser
<<<oracle_dataguard_stats:sep(124)>>> / Transition HostSectionParser → HostSectionParser
<<<oracle_locks:sep(124)>>> / Transition HostSectionParser → HostSectionParser
<<<oracle_tablespaces:cached(1773058904,600):sep(124)>>> / Transition HostSectionParser → HostSectionParser
<<<oracle_rman:cached(1773058904,600):sep(124)>>> / Transition HostSectionParser → HostSectionParser
<<<oracle_jobs:cached(1773058904,600):sep(124)>>> / Transition HostSectionParser → HostSectionParser
<<<oracle_resumable:cached(1773058904,600):sep(124)>>> / Transition HostSectionParser → HostSectionParser
<<<oracle_instance:sep(124)>>> / Transition HostSectionParser → HostSectionParser
<<<oracle_performance:sep(124)>>> / Transition HostSectionParser → HostSectionParser
<<<oracle_systemparameter:sep(124)>>> / Transition HostSectionParser → HostSectionParser
<<<oracle_processes:sep(124)>>> / Transition HostSectionParser → HostSectionParser
<<<oracle_sessions:sep(124)>>> / Transition HostSectionParser → HostSectionParser
<<<oracle_longactivesessions:sep(124)>>> / Transition HostSectionParser → HostSectionParser
<<<oracle_logswitches:sep(124)>>> / Transition HostSectionParser → HostSectionParser
<<<oracle_undostat:sep(124)>>> / Transition HostSectionParser → HostSectionParser
<<<oracle_recovery_area:sep(124)>>> / Transition HostSectionParser → HostSectionParser
<<<oracle_recovery_status:sep(124)>>> / Transition HostSectionParser → HostSectionParser
<<<oracle_dataguard_stats:sep(124)>>> / Transition HostSectionParser → HostSectionParser
<<<oracle_locks:sep(124)>>> / Transition HostSectionParser → HostSectionParser
<<<oracle_tablespaces:cached(1773059040,600):sep(124)>>> / Transition HostSectionParser → HostSectionParser
<<<oracle_rman:cached(1773059040,600):sep(124)>>> / Transition HostSectionParser → HostSectionParser
<<<oracle_jobs:cached(1773059040,600):sep(124)>>> / Transition HostSectionParser → HostSectionParser
<<<oracle_resumable:cached(1773059040,600):sep(124)>>> / Transition HostSectionParser → HostSectionParser
<<<oracle_instance:sep(124)>>> / Transition HostSectionParser → HostSectionParser
<<<oracle_performance:sep(124)>>> / Transition HostSectionParser → HostSectionParser
<<<oracle_systemparameter:sep(124)>>> / Transition HostSectionParser → HostSectionParser
<<<oracle_processes:sep(124)>>> / Transition HostSectionParser → HostSectionParser
<<<oracle_sessions:sep(124)>>> / Transition HostSectionParser → HostSectionParser
<<<oracle_longactivesessions:sep(124)>>> / Transition HostSectionParser → HostSectionParser
<<<oracle_logswitches:sep(124)>>> / Transition HostSectionParser → HostSectionParser
<<<oracle_undostat:sep(124)>>> / Transition HostSectionParser → HostSectionParser
<<<oracle_recovery_area:sep(124)>>> / Transition HostSectionParser → HostSectionParser
<<<oracle_recovery_status:sep(124)>>> / Transition HostSectionParser → HostSectionParser
<<<oracle_dataguard_stats:sep(124)>>> / Transition HostSectionParser → HostSectionParser
<<<oracle_locks:sep(124)>>> / Transition HostSectionParser → HostSectionParser
<<<oracle_tablespaces:cached(1773059518,600):sep(124)>>> / Transition HostSectionParser → HostSectionParser
<<<oracle_rman:cached(1773059518,600):sep(124)>>> / Transition HostSectionParser → HostSectionParser
<<<oracle_jobs:cached(1773059518,600):sep(124)>>> / Transition HostSectionParser → HostSectionParser
<<<oracle_resumable:cached(1773059518,600):sep(124)>>> / Transition HostSectionParser → HostSectionParser
<<<oracle_instance:sep(124)>>> / Transition HostSectionParser → HostSectionParser
<<<oracle_performance:sep(124)>>> / Transition HostSectionParser → HostSectionParser
<<<oracle_systemparameter:sep(124)>>> / Transition HostSectionParser → HostSectionParser
<<<oracle_processes:sep(124)>>> / Transition HostSectionParser → HostSectionParser
<<<oracle_sessions:sep(124)>>> / Transition HostSectionParser → HostSectionParser
<<<oracle_longactivesessions:sep(124)>>> / Transition HostSectionParser → HostSectionParser
<<<oracle_logswitches:sep(124)>>> / Transition HostSectionParser → HostSectionParser
<<<oracle_undostat:sep(124)>>> / Transition HostSectionParser → HostSectionParser
<<<oracle_recovery_area:sep(124)>>> / Transition HostSectionParser → HostSectionParser
<<<oracle_recovery_status:sep(124)>>> / Transition HostSectionParser → HostSectionParser
<<<oracle_dataguard_stats:sep(124)>>> / Transition HostSectionParser → HostSectionParser
<<<oracle_locks:sep(124)>>> / Transition HostSectionParser → HostSectionParser
<<<oracle_tablespaces:cached(1773058918,600):sep(124)>>> / Transition HostSectionParser → HostSectionParser
<<<oracle_rman:cached(1773058918,600):sep(124)>>> / Transition HostSectionParser → HostSectionParser
<<<oracle_jobs:cached(1773058918,600):sep(124)>>> / Transition HostSectionParser → HostSectionParser
<<<oracle_resumable:cached(1773058918,600):sep(124)>>> / Transition HostSectionParser → HostSectionParser
<<<cmk_update_agent_status:cached(1773055921,3600):sep(0)>>> / Transition HostSectionParser → HostSectionParser
HostKey(hostname=‘racserver’, source_type=<SourceType.HOST: 1>) → Add sections: [‘check_mk’, ‘checkmk_agent_plugins_lnx’, ‘chrony’, ‘cifsmounts’, ‘cmk_update_agent_status’, ‘cpu’, ‘df_v2’, ‘diskstat’, ‘job’, ‘kernel’, ‘labels’, ‘lnx_bonding’, ‘lnx_if’, ‘lnx_thermal’, ‘local’, ‘logwatch’, ‘md’, ‘mem’, ‘mounts’, ‘multipath’, ‘nfsmounts_v2’, ‘oracle_asm_diskgroup’, ‘oracle_dataguard_stats’, ‘oracle_instance’, ‘oracle_jobs’, ‘oracle_locks’, ‘oracle_logswitches’, ‘oracle_longactivesessions’, ‘oracle_performance’, ‘oracle_processes’, ‘oracle_recovery_area’, ‘oracle_recovery_status’, ‘oracle_resumable’, ‘oracle_rman’, ‘oracle_sessions’, ‘oracle_systemparameter’, ‘oracle_tablespaces’, ‘oracle_undostat’, ‘postfix_mailq’, ‘postfix_mailq_status’, ‘ps_lnx’, ‘systemd_units’, ‘tcp_conn_stats’, ‘uptime’, ‘vbox_guest’]
HostKey(hostname=‘racserver’, source_type=<SourceType.HOST: 1>) → Add sections:
Received no piggyback data
ORA 5.ANALYT.PDB_TEMP Tablespace ONLINE (TEMPORARY), Size: 700 GiB, 0% used (0 B of max. 700 GiB), Free: 700 GiB, autoextend, 22 data files (22 avail, 22 autoext)
ORA 7.CAMLIN.PDB_TEMP Tablespace ONLINE (TEMPORARY), Size: 96.0 GiB, 0% used (0 B of max. 96.0 GiB), Free: 96.0 GiB, autoextend, 3 data files (3 avail, 3 autoext)
ORA 7.STARGATE.PDB_TEMP Tablespace ONLINE (TEMPORARY), Size: 4.22 GiB, 0% used (0 B of max. 32.0 GiB), Free: 32.0 GiB, autoextend
ORA 7.SITEDBPROD.PDB_TEMP Tablespace ONLINE (TEMPORARY), Size: 128 GiB, 0% used (0 B of max. 128 GiB), Free: 128 GiB, autoextend, 4 data files (4 avail, 4 autoext)
ORA 7.SITEPROD.PDB_TEMP Tablespace ONLINE (TEMPORARY), Size: 128 GiB, 0% used (0 B of max. 128 GiB), Free: 128 GiB, autoextend, 4 data files (4 avail, 4 autoext)
ORA 8.MANDB.PDB_TEMP Tablespace ONLINE (TEMPORARY), Size: 256 GiB, 0% used (0 B of max. 256 GiB), Free: 256 GiB, autoextend, 8 data files (8 avail, 8 autoext)
ORA 8.PLLPROD.PDB_TEMP Tablespace ONLINE (TEMPORARY), Size: 32.0 GiB, 0% used (0 B of max. 32.0 GiB), Free: 32.0 GiB, autoextend
ORA P7.NONPROD.PDB_TEMP Tablespace ONLINE (TEMPORARY), Size: 2.00 GiB, 0% used (0 B of max. 32.0 GiB), Free: 32.0 GiB, autoextend
ORA 9.PDB_TEMP Tablespace ONLINE (TEMPORARY), Size: 128 GiB, 0% used (0 B of max. 128 GiB), Free: 128 GiB, autoextend, 4 data files (4 avail, 4 autoext)
OMD[sitename]:~$


