Hi Team,
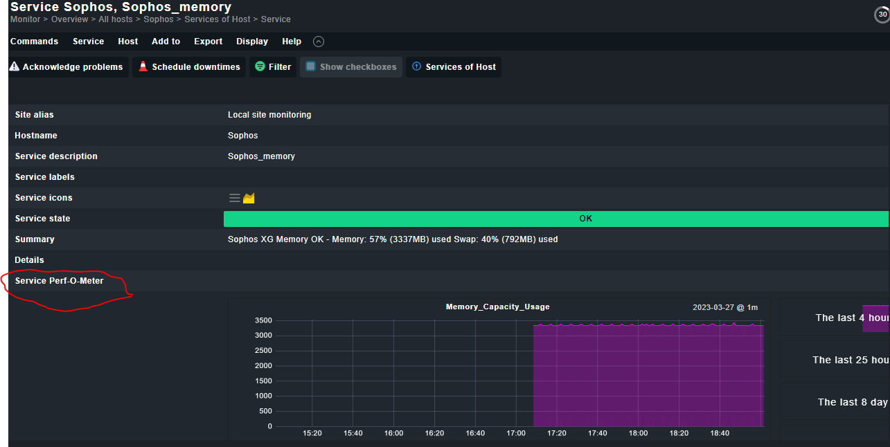
I have installed new customized nagios plugins. It is showing the data and graps. But it is not showing the perfometer.
Operating system: Ubuntu 22.04
Checkmk Version: OMD - Open Monitoring Distribution Version 2.1.0p24.cre
Hi Team,
I have installed new customized nagios plugins. It is showing the data and graps. But it is not showing the perfometer.
Operating system: Ubuntu 22.04
Checkmk Version: OMD - Open Monitoring Distribution Version 2.1.0p24.cre
Hi Manish!
I guess, one of our superhero consultants already clarified this here?
This topic was automatically closed 365 days after the last reply. New replies are no longer allowed. Contact an admin if you think this should be re-opened.