Hello ,
We have to monitor an Location with a poor Internet Connection .
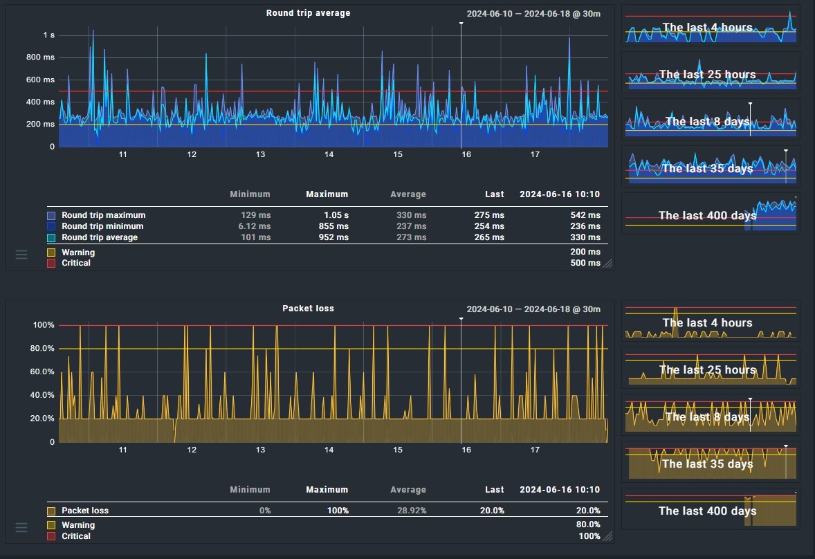
For all Hosts on this Place ( Check with PING ) we become the whole Day Warnings like this :
SERVICE ALERT PING CRITICAL - 10.208.1.11: rta 587.496ms, lost 20%
SERVICE ALERT [PING](SOFT (WARNING) WARNING - 10.208.1.11: rta 241.291ms, lost 0%
We know that we have there an poor Connection .
What is the best way to reduce this kind of Warnings ?
At the Moment we use this Settings :
Maximum number of check attempts for service - 3
Normal check interval for service - 3 minutes
Retry check interval for service - 1 minutes|
Service check timeout (Microcore) - 1 minutes|
Thanks
Michael

