Cannot greate graph, Assertion Error nach Update auf 2.4.0p16

CMK version: 2.4.0p16
OS version: AlmaLinux 8.10 (Cerulean Leopard)

Error message: Cannot greate graph, Assertion Error

Hallo zusammen,

nach einem Update von Checkmk 2.3 auf 2.4 haben wir ein Problem mit der Graph-Vorschau einzelner Services. In der Vorschau erscheint bei einigen Metriken die Fehlermeldung:

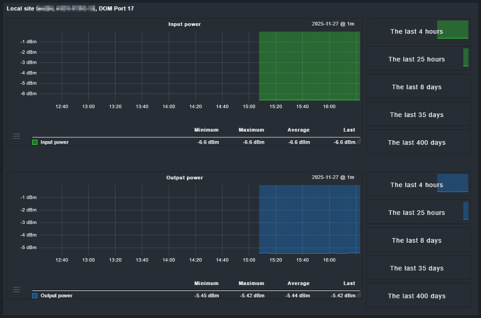
In der Detailansicht werden aber alle Metriken korrekt dargestellt:

Das Verhalten tritt auch auf einer frischen 2.4-Installation auf – es ist also nicht durch ein Upgrade-Artefakt entstanden.

Das Problem tritt am meisten bei diesem Service auf, der von meinem selbstgeschrieben Plugin netextreme_dom erstellt wird. Jedoch haben wir diesen Fehler auch schon bei einigen Filesystems gefunden.

Hat jemand ggf. eine Idee, was diesen Fehler auslöst bzw. wie man diesen behebt?

MfG Alex

Hi Alex, das haben wir hier auch schon mal gemeldet:

1 Like

Der Fehler wurde durch Werk 19314 behoben. Danke an alle, die unterstützt haben.